Secult Ceará
A adoção do Serviço de Suporte Técnico ao Mapa Cultural do Ceará representou um avanço significativo na modernização da gestão cultural da Secult. Com a implantação de um atendimento multicanal estruturado, o serviço promoveu mais agilidade, eficiência e acolhimento nas interações com os diversos públicos da política cultural. A equipe passou a contar com processos claros, automação de respostas e protocolos definidos, o que reduziu gargalos operacionais e fortaleceu a experiência do usuário com a plataforma.
Além do atendimento ao público, o serviço proporcionou autonomia às gestões municipais com a criação de ambientes próprios e personalizados no Mapa Cultural. As melhorias também alcançaram a qualificação técnica dos agentes envolvidos nos fluxos de fomento, a sistematização de procedimentos internos e a estruturação de uma governança orientada por dados. Com essas mudanças, a Secult ganhou em capacidade de resposta, transparência institucional e consolidação de uma política cultural mais acessível e eficiente.
Suporte Operacional
Entre setembro de 2023 e julho de 2025, o serviço de suporte atendeu 12.984 chats em tempo real e respondeu a 4.415 mensagens offline. Foram ainda produzidos 452 tutoriais individualizados, focados em operações específicas da plataforma. Para ampliar o alcance do Mapa Cultural, 55 subsites municipais foram implantados, possibilitando que cada gestão tivesse um ambiente com identidade visual e fluxos próprios, fortalecendo a descentralização do fomento.
Níveis de Satisfação e Resolutividade
Durante o período, foram registrados 3.740 tickets de atendimento e 4.488 resoluções concluídas, demonstrando um alto índice de resolutividade — superior à média dos serviços públicos digitais. O sistema permitiu o acompanhamento de cada protocolo, garantindo respostas ágeis e estruturadas, além de evidenciar o comprometimento da equipe em oferecer um suporte qualificado e eficaz.




Apoio ao Fomento
No eixo de apoio ao fomento, foram implantados formulários padronizados para 54 editais da Lei Paulo Gustavo (LPG), promovendo padronização e agilidade nos processos de inscrição. A equipe também atuou na configuração das planilhas de contratação e na integração entre o Mapa Cultural e o Google Workspace, apoiando diretamente as coordenações envolvidas nas etapas de avaliação, homologação e prestação de contas dos editais.




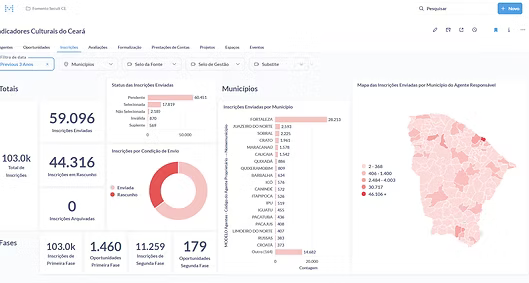
Indicadores Culturais
A implantação da ferramenta Metabase possibilitou a criação de 10 dashboards temáticos com mais de 600 gráficos dinâmicos, integrando dados reais da base do Mapa Cultural. Foram desenvolvidos 26 modelos de consulta, viabilizando a análise de inscrições, avaliações, contratações e prestações de contas com recortes por município, região, categorias culturais e etapas dos editais. Essa estrutura fortaleceu o monitoramento das ações e permitiu uma gestão mais estratégica e baseada em evidências.
